Съдържание: Премахване ↓ Монтиране ↓
Премахване
Източете охлаждащата течност. Свалете всмукателния колектор. Задайте коляновия вал на "TDC" и закрепете разпределителните валове с ключалката на разпределителния вал "T10016". Поставете напречната греда "10.222 A" с куката "10.222 A/10" и шпиндела "10.222 A/11" върху фланеца на предните крила, както е показано на фигурата. Водещите винтове са разположени отзад. Прикрепете куката "hook snap" 10.222 A/10- към дясното ухо на двигателя. Шпиндел "10.222 A/11" ще се използва по-късно. Свалете корпуса на разпределителния вал.

Отстранете маркуча за предварително нагряване на входящия въздух от топлинния щит "стрелка".

Защитете разглобяемия елемент от огъване със скоба "T40035".

Развийте болтовете "стрелки", закрепващи входящата тръба към изпускателния колектор.

Извадете конектора "стрелка" на ламбда сондата "G39" от държача и го изключете.

Отстранете болта "стрелка" за скобата на изпускателния колектор.

Изключете конектора "стрелка" на сензора за налягане на маслото "F1".

Развийте болтовете "стрелка" за тръбата на изпускателния колектор.

Изключете конектора "3". Развийте гайките "стрелки", отстранете тръбата "1" за системата за рециркулация на отработените газове и клапана за рециркулация на отработените газове "N18" с потенциометъра на системата за рециркулация на отработените газове "G212" поз. "2".

Изключете маркуча за охлаждаща течност "5" от корпуса на термостата.

Развийте болтовете стрелка на корпуса на термостата.

Отстранете тялото на дросела "3338". Развийте болтовете "стрелка" и преместете всмукателния колектор леко назад.

Развийте болта "стрелка" и отстранете движещата се ролка "1" за зъбния ремък на главното задвижване.

Развийте болтовете "стрелка" и свалете задния капак "1" на зъбчатия ремък.

Завийте скобата "T10014", както е показано на фигурата, с въртящ момент от 40 Nm в отвора с резба в цилиндровия блок.

Закачете шпиндела "10.222 A/11" с допълнителната кука "10.222 A/2" от дясната страна на държача "T10014". Създайте предварително напрежение с двата водещи винта, разкачете допълнителната кука "10.222 A/10" и я преместете настрани.

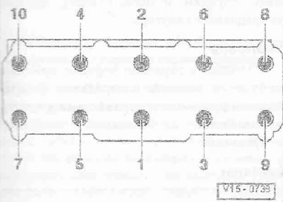
Разхлабете болтовете на главата на цилиндъра в последователност 1-10. Развийте болтовете и внимателно отстранете главата на цилиндъра. Поставете главата на цилиндъра върху мека подложка (пяна).
Монтиране
Внимателно! Риск от повреда на уплътнението. повърхности. Внимателно отстранете останалия уплътнител от главата на цилиндъра и блока. Избягвайте образуването на дълги драскотини или неравности. Риск от повреда на цилиндровия блок. Не трябва да има масло или охлаждаща течност в слепите отвори на монтажните болтове на главата на цилиндъра. Опасността от изтичане на уплътнението на главата на цилиндъра. Когато ремонтирате, внимателно отстранете останалия уплътнител от главата на цилиндъра и блока. Избягвайте образуването на дълги драскотини или неравности. Внимателно отстранете останалия шлифовъчен и шлифовъчен материал. Новото уплътнение на цилиндровата глава трябва да се извади от опаковката непосредствено преди монтажа. За да предотвратите повреда на силиконовия слой и жлебовете на уплътнението на главата на цилиндъра, боравете с уплътнението особено внимателно. Риск от повреда на отворените клапани Когато монтирате сменяема цилиндрова глава, отстранете пластмасовата основа, за да защитите отворените клапани, само когато тя влезе в директен контакт с цилиндровата глава. Сменете болтовете, които са били затегнати с допълнително затягане. Сменете самозаключващите се гайки, маншетни уплътнения, уплътнения и уплътнения. пръстени. Сменете мрежестия маслен филтър в главата на цилиндъра. Преди да монтирате резервната глава на цилиндъра, е необходимо да смажете съседните повърхности на хидравличните компенсатори, кобилиците и работните повърхности на буталата с масло, преди да монтирате корпуса. лагери на разпределителния вал. Закрепете всички връзки на маркуча със скоби от съответната серия. След смяна на главата на цилиндъра или гарнитурата на главата на цилиндъра е необходимо напълно да смените охлаждащата течност и маслото. Покрийте отворените части на двигателя.
Отстранете останалия уплътнител от главата на цилиндъра и корпуса на разпределителния вал. Почистете повърхностите за сядане; те трябва да са без масло и грес.

Проверете положението на TDC на разпределителния вал: сплесканият зъб на зъбното колело "1" на коляновия вал трябва да съвпада с маркировката "стрелка" на корпуса на маслената помпа. Завъртете коляновия вал обратно в посока, обратна на посоката на въртене на двигателя с приблизително 45°. Поставете уплътнението за корпуса на термостата. Поставете уплътнението на всмукателния колектор. Поставете уплътнението на главата на цилиндъра. Обърнете внимание на дюбелните щифтове на цилиндровия блок. Монтажна позиция на уплътнението на главата на цилиндъра: Маркировката "отгоре" или номерът на частта трябва да бъде ясно четлив. Монтирайте главата на цилиндъра. Затегнете болтовете на главата на цилиндъра.
Инструкции. След извършване на ремонтни работи не затягайте болтовете на главата на цилиндъра.

Монтажът е в обратен ред, като не забравяйте да монтирате задния капак за ангренажния ремък. Монтирайте движещата ролка за зъбчатия ремък на главното задвижване. Монтирайте тялото на дросела "J338". Монтирайте корпуса на термостата. Монтаж на EGR клапан "N18" с EGR потенциометър "G212" и EGR тръба. Монтирайте скобата за изпускателния колектор, Монтирайте входящата тръба с катализатора. Монтирайте корпуса на разпределителния вал, Монтирайте зъбчатия ремък за главното задвижване. Монтирайте всмукателния колектор. Сменете маслото. Сменете охлаждащата течност.
(Оригиналната статия е достъпна в онлайн ресурса: Audimanual.ru)

Коментари на посетители