Снятие
Соблюдать меры предосторожности при отсоединении клемм АКБ. АКБ расположена в специальном отсеке багажника. Выключить зажигание и вынуть ключ из замка зажигания. Отсоединить кабель "массы" «стрелка» от АКБ. Снять капот двигателя.
Внимание! При открывании крышки из расширительного банка может выйти горячий пар или горячая ОЖ, обернуть крышку ветошью и осторожно открыть бачок.
Открыть крышку «стрелка» расширительного бачка.

Снять шумоизоляционный экран «стрелки».

Подставить поддон для сервисных кранов «VAS 6208» под двигатель. Снять нижний шланг ОЖ с радиатора «стрелка» и слить ОЖ.
Инструкция. Разъемный элемент между предварительным и главным катализатором нельзя изгибать более чем на 10°. Опасность повреждения!

Упереть разъемный элемент при помощи приспособления для фиксации «Т40035».

Отвернуть болты «2» на кронштейне предварительного катализатора.
Инструкция. Поз. «1» не учитывать. Отметить направление вращения поликлинового ремня мелом или фломастером. Изменение направления хода бывшего в эксплуатации ремня может привести к его повреждению.
Для ослабления натяжения поликлинового ремня отклонить натяжитель накидным гаечным ключом «в направлении стрелки». Зафиксировать натяжитель, установив стопорный штифт «Т10060 А» или «Т10060» в стопорные отверстия. Снять полихлиновый ремень.

Снять крышку двигателя «стрелки». Снять расположенный ниже шумоизоляционный экран, для этого отсоединить шланг вентиляции картера.

При помощи отвертки снять колпачки «3» и «4» с рычагов стеклоочистителя. Отвернуть гайки на обоих рычагах на несколько оборотов. Освободить рычаги «1» и «2», слегка отклонив их на осях стеклоочистителей. Полностью отвернуть гайки и снять рычаги стеклоочистителя.

Отсоединить трубку жидкости стеклоомывателя «3». Отсоединить штекерные разъемы «4» и «5» обогреваемых форсунок омывателя. Разжать зажим для шлангов «6» при помощи зажимных клещей для шлангов «VAG 1921» с снять сливной шланг с решетки обтекателя. Снять резиновый уплотнитель «1» решетки обтекателя. Снять решетку обтекателя «2».

Вывернуть болты и гайки «стрелки». Вынуть канал забора свежего воздуха и вывесить его за правую сторону а/м.

Отвернуть гайки «стрелки» резьбового соединения предварительного катализатора с турбонагнетателем.

Отсоединить предварительный катализатор от турбокомпрессора. Подвязать предварительный катализатор к кузову.

Отсоединить штекерный разъем «2» расходомера воздуха «G70». Отсоединить вакуумный шланг «1». Разжать зажим шланга «4» и снять воздуховод с расходомером воздуха «G70». Отвернуть гайку «3».

Снять воздушный шланг «2», соединяющий интеркулер и впускной коллектор. Поз. «1» не учитывать.
Внимание! Температура топливных магистралей или топлива в а/м, оснащенных двигателем с насос-форсунками, может достигать 100°C. Перед отсоединением топливных магистралей необходимо дать топливу остыть, так как в противном случае можно получить сильные ожоги.
Отметить и отсоединить напорную топливную магистраль «2» и возвратную топливную магистраль «1».

Отметить положение подающего шланга «1» и сливного шланга «2» по отношению к теплообменнику отопителя и снять шланги с передней стенки кузова.

Вывернуть болты «стрелки» и снять воздуховод с турбонагнетателя.

Снять воздушный шланг «1» с турбонагнетателя. Отвернуть напорную масляную магистраль «2» от турбонагнетателя. Поз. «3» не учитывать.

Снять вакуумный шланг «2» с вакуумного регулятора давления наддува и высвободить его. Отвернуть возвратную масляную магистраль «3» от блока цилиндров. Отвернуть опору «1» турбонагнетателя от блока цилиндров.

Отсоединить вакуумный шланг «1» от усилителя тормозов. Отсоединить штекерный разъем «2» датчика температуры топлива «G81» и освободить проводку. Отсоединить штекерный разъем «3» датчика индикатора температуры ОЖ «02» /датчика температуры ОЖ «662».

Отсоединить вакуумный шланг «1» от механического клапана рециркуляции ОГ. Снять вакуумный шланг «2» с клапана управления дроссельной заслонкой «N₂11».

Отсоединить штекерные разъемы «2» свечей накаливания. Вынуть штифт и отпустить гайку с насечкой «3» на центральном штекерном разъеме насос-форсунок. Отсоединить штекерный разъем «4» датчика Холла «G40» и снять штекерное соединение с кронштейна. Поз. «1, 5, 6» не учитывать.

Снять верхний шланг ОЖ с расширительного бачка -верхняя стрелка-

Снятъ верхний левый шланг ОЖ в месте, обозначенном цифрой «1», с патрубка ОЖ. Поз. «2» не учитывать.

Отвернуть кронштейн «стрелка» верхнего жгута проводов от патрубка ОЖ. Отвернуть от турбонагнетателя кронштейн «2» напорной масляной магистрали, расположенный ниже патрубка ОЖ.

Отвернуть натяжитель поликлинового ремня «стрелка».

Снять верхнюю крышку зубчатого ремня, разжав фиксирующие скобы «стрелки».

Отвернуть демпфер, удерживая центральный болт накидным гаечным ключом.

Отвернуть среднюю и нижнюю крышки зубчатого ремня «стрелки».

Вывернуть болт «1» опоры двигатель. Болты «2» и «3» будут вывернуты позже.

Привернуть переднюю правую грузовую проушину «Т40016» к ГБЦ.

Привернуть заднюю левую грузовую проушину «Т40016/1» к ГБЦ.

Установить траверсу «10-222 А» с адаптерами «10-222 А/13» и 2 ходовыми винтами «А» и «8» на соединительные кромки крыльев. Ходовые винты траверсы обращены вперед. Дополнительный правый ходовой винт «В» пока не задействован.

Установить 2 серьги «10-222 А/12» на заднюю левую грузовую проушину «Т40016» на ГБЦ. Закрепить приспособление для вывешивания «2024 А» на двигателе и на ходовом винте «А» траверсы «10-222 А», как изображено на рисунке.

Инструкция. Для выравнивания положения центра тяжести силового агрегата планки крюков должны быть вставлены, как показано рисунке. Крюки и стопорные штифты приспособления для вывешивания должны быть зафиксированы шплинтами.
Подтянуть двигатель на ходовом винте, не поднимая двигатель. Отворачивать гайку «3» при замене подушки двигателя. Вывернуть болты «1» и «2» и снять кронштейн с цепкой двигателя.

Вывернуть болты «2» и «3» и снять опору двигателя.
Осторожно! Проворачивать двигатель разрешается только за коленвал в направлении вращения двигателя (по часовой стрелке). Для вращения вала двигателя установить центральный болт на коленвал.

Привести коленвал в положение ВМТ первого цилиндра. Стрелка на задней крышке зубчатого ремня должна указывать на зубчатый венец ступицы «стрелки». Зафиксировать ступицу распредвала при помощи стопорного штифта «3359». Зафиксировать шестерню коленвала с помощью стопора коленвала «Т10050».
Инструкция. Стопор следует устанавливать на шестерню зубчатого ремня только с торцевой стороны зубчатого венца.
Отметки на шестерне зубчатого ремня и стопоре коленвала «Т10050» должны находиться друг напротив друга. Цапфа стопора коленвала «Т10050» при этом должна входить в отверстие уплотн. фланца.

Отметить направление вращения зубчатого ремня мелом или фломастером. Отвернуть болты «стрелки» шестерни распредвала.

Вставить ключ с внутренним шестигранником до упора в шестигранное отверстие и поворачивать натяжной ролик против часовой стрелки «стрелка», пока натяжитель не будет заблокирован с помощью фиксирующей пластины «Т10008».
Инструкция. Во избежание повреждений ключ с внутренним шестигранником вставлять до упора. Натяжной элемент зубчатого ремня оснащен масляным упором, поэтому сдавливать его можно лишь постепенно и с равномерным усилием.
Отвернуть крепёжную гайку натяжного ролика.

Вывернуть болты «стрелки» и снять натяжитель зубчатого ремня. Снять зубчатый ремень. Вынуть стопорный штифт «3359».

Вывернуть болты «стрелки» и снять шестерню распредвала со ступицы.

Ослабить болт «1» ступицы, удерживая ее при помощи опоры «Т10051». Вывернуть болт примерно на 2 оборота.

Приставить к ступице съёмник «Т10052» и ввернуть болты «1». Снять ступицу с распредвала, удерживая шестигранник съемника ключом на 30 и вворачивая болт «2». Снять ступицу с конуса распредвала.

Снять натяжной ролик зубчатого ремня. Вывернуть болты «2... 4». Вывернуть шпильку «1» с двумя законтренными гайками М8.

Ввернуть кронштейн «Т10014» в резьбовое отверстие над насосом ОЖ.

Закрепить ходовой винт «В» траверсы «10-222 А» на кронштейне «Т10014» Подтягивать двигатель на ходовом винте «В» до тех пор, пока не снимется нагрузка с ходового винта «А». Закрепить приспособление для вывешивания «2024 А» на двигателе. Отложить в сторону приспособление для вывешивания «2024 А» и ходовой винт «А». Отвернуть болты «стрелки» кронштейна топливных магистралей на крышке ГБЦ. Вывернуть болты крышки ГБЦ в последовательности «11...1». Снять кронштейн вместе с топливными магистралями. Снять крышку ГБЦ.

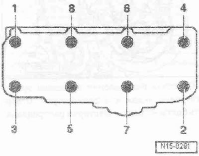
Отвернуть болты крепления ГБЦ в последовательности «1... 8». Осторожно снять ГБЦ. Положить ГБЦ на мягкую подкладку, сторона камер сгорания обращена вверх.
Установка
Инструкция. Заменить болты крепления ГБЦ. При установке заменить самоконтрящиеся гайки и болты. Заменить болты, затягиваемые на определенный угол, а также манжеты и прокладки. При ремонте осторожно удалить с ГБЦ и блока цилиндров остатки герметика. Не допускать образования длинных царапин или задиров. Осторожно удалить остатки наждака и шлифовки. В глухих отверстиях для болтов крепления ГБЦ не должно быть масла или ОЖ. Новую прокладку ГБЦ следует вынимать из упаковки непосредственно перед установкой. С прокладкой следует обращаться очень осторожно. Повреждения силиконового слоя и гофровых соединений ведут к потере герметичности. ГБЦ с трещинами между седлами клапанов можно продолжать использовать без уменьшения срока годности, если это небольшие трещинки шириной макс. 0,5 мм. Дополнительная обработка ГБЦ запрещена. При установке ГБЦ из обменного фонда с установленным распредвалом прилегающие поверхности между гидравлическими толкателями и постелью кулачков необходимо смазать моторным маслом после установки головки. Входящие в ремонтный комплект пластиковые подкладки для защиты открытых клапанов разрешается удалять непосредственно перед установкой ГБЦ. Для крепления всех соединений шлангов использовать хомуты соответствующей серии. Загрязненное масло заменить. При замене ГБЦ или прокладки ГБЦ слить старую и залить новую ОЖ. После работ с клапанным механизмом провернуть двигатель от руки не менее, чем на 2 оборота, чтобы убедиться, что ни один клапан не соприкасается с поршнем.

Проверить, находятся ли распредвал и коленвал в ВМТ: кулачки первого цилиндре должны быть обращены вверх «стрелки».

Шестерня коленвала должна быть заблокирована с помощью стопора коленвале «Т10050». Отметки на шестерне зубчатого ремня и стопоре коленвала «стрелка» должны находиться друг напротив друга. При этом цапфа стопора должна входить в отверстие уплотн. фланца.

Следить за маркировкой прокладки ГБЦ.
- 1. Номер по каталогу запчастей
- 2. Управляющий код (не учитывать)
- 3. Отверстия
Инструкция. При замене прокладки ГБЦ или самой ГБЦ использовать прокладку с такой же маркировкой. После замены частей кривошипно-шатунного механизма необходимо снова определить параметры новой прокладки ГБЦ по выступанию поршней в ВМТ.

Установить прокладку ГБЦ. Убедиться в наличии центрирующих втулок в блоке цилиндров. Соблюдать монтажное положение прокладки ГБЦ, отметка "oben" или номер запчасти должны быть обращены к головке блока. Установить ГБЦ. Убедиться в наличии в ГБЦ всех подкладных шайб для болтов крепления ГБЦ. Вставить новые болты крепления ГБЦ и затянуть их. Затянуть болты крепления ГБЦ в 4 приема в указанной последовательности: 1. Затянуть динамометрическим ключом моментом 40 Нм. 2. Затянуть динамометрическим ключом моментом 60 Нм. 3. Довернуть гаечным ключом на 90°. 4. Довернуть гаечным ключом на 90°. Дотяжка болтов крепления ГБЦ после проведения ремонтных работ не обязательна.

Болты «2...4» смазывать резьбовым лаком и затягивать. Затянуть шпильку «1» с двумя законтренными гайками М8.

Насадить ступицу на распредвал. Затянуть болт «1», удерживая его при помощи опоры «Т10051».

Установить шестерню распредвала на ступицу. Зубчатый сегмент «стрелка» шестерни распредвала должен быть вверху.

Не полностью ввернуть болты. Зафиксировать ступицу распредвала при помощи стопорного штифта «3359». Дальнейшая установка осуществляется в обратном порядке, установить крышку ГБЦ. Установить зубчатый ремень (отрегулировать фазы газораспределения). Соблюдать все указания по снятию и установке зубчатого ремня. Шланги и патрубки системы наддува воздуха должны быть очищены перед установкой от масел и смазки. Ни в коем случае не использовать смазывающих средств. Установить демпфер крутильных колебаний Установить поликлиновой ремень. Установить кронштейн с подушкой двигателя. Установить предварительный катализатор с главным катализатором. Соблюдать меры предосторожности при отсоединении клемм АКБ. Установить и отрегулировать рычаги стеклоочистителя. Проверить уровень масла. Заменить ОЖ.
Моменты затяжки:
- Датчик Холла «G40» к ГБЦ: 10 Нм 1)
- Задняя крышка зубчатого ремня к ГБЦ М6: 10 Нм 1), М8 20 1)
- Шпилька к ГБЦ: 15 Нм
- Ступица к распредвалу: 100 Нм
- Опора двигателя к блоку цилиндров: 45 Нм
- Напорная масляная магистраль к держателю масляного фильтра: 22 Нм
- Возвратная масляная магистраль к турбонагнетателю: 15 Нм
- Верхняя трубка ОЖ к проушине для вывешивания: 20 Нм
- Держатель турбонагнетателя к турбонагнетателю: 20 Нм
- Держатель турбонагнетателя к блоку цилиндров: 20 Нм
- Возвратная масляная магистраль к блоку цилиндров: 30 Нм
- Кронштейн жгута проводов к патрубку ОЖ: 10 Нм
- Кронштейн напорной масляной магистрали к патрубку ОЖ: 10 Нм
- Направляющая трубка маслоизмерительного щупа к держателю масляного фильтра: 10 Нм
- Направляющая трубка маслоизмерительного щупа к проушине для вывешивания: 10 Нм
- Воздуховод к турбонагнетателю: 8 Нм
1) Перед установкой смазать болты резьбовым лаком.

Комментарии посетителей