Снятие
Соблюдать меры предосторожности при отсоединении АКБ. АКБ находится в скрытой нише багажника. Выключить зажигание и вытащить ключ из замка зажигания. Отсоединить массовый провод «стрелка» от АКБ. Снять капот. Слить ОЖ. Снять катализатор. Снять поликлиновый ремень. Отвернуть теплозащитный экран левого приводного вала «стрелки».

А/м с буквенным обозначением AMF

Отсоединить воздуховодный шланг «6» от турбокомпрессора. Отсоединить шланги «5» системы регулирования давления наддува к турбокомпрессору и силовому пневмоэлементу регулирования давления наддува. Отсоединить вентиляционный шланг «4». Отвернуть болты «3» и снять воздухонаправляющий патрубок с турбокомпрессора.
Инструкция. Воздухонаправляющий патрубок остается в монтажном положении и снимается позже по направлению вверх. Поз. «1» и «2» не принимать во внимание.
А/м с буквенным обозначением ATL, ВНС

Снять вакуумный шланг «1» с силового вакуумного пневмоэлемента регулирования давления наддува и отложить его. Отвернуть болты «2» и снять воздухонаправляющий патрубок с турбокомпрессора.
Инструкция. Воздухонаправляющий патрубок остается в монтажном положении и снимается позже по направлению вверх.
Отсоединить воздуховодный шланг «3» от турбокомпрессора.

Все автомобили
отвернуть кронштейн воздухонаправляющего патрубка от масляного поддона «стрелки». Снять правый воздуховодный шланг «2» с интеркулера. Поз. «1» не принимать во внимание.

Отсоединить штекерный разъем датчика уровня и температуры масла «G266». Раскрепить электропроводку. В зависимости от исполнения датчик уровня и температуры масла «G266» может находиться спереди на масляном поддоне.

При наличии раскрепить кронштейн «1». Снять крышку двигателя «стрелки». Снять нахоедящуюся под ней шумоизоляцию.

Приподнять отверткой колпачки «3 и 4» обеих частей рычага щетки стеклоочистителей. Несколькими оборотами ослабить гайки обеих частей рычага щетки стеклоочистителя. По очереди легкими покачиваниями ослабить рычаги «1 и 2» щетки стеклоочистителя на осях. Полностью отвернуть гайки и снять обе части рычага щетки стеклоочистителя. Если снять, таким образом, рычаг невозможно, то в этом случае необходимо использовать стандартный съемник.

Отсоединить трубку подачи омывающей жидкости «3». При наличии, отсоединить штекерные разъемы «4 и 5» обогреваемых распылителей стеклоомывателя. Ослабить шланговую клемму «6» при помощи зажимных клещей для шлангов «V.A.G 1921» и снять дренажный шланг с решетки дефлектора. Снять резиновое уплотнение «1» решетки дефлектора. Снять решетку дефлектора «2».

Отвернуть гайки и болты «стрелки». Вытянуть вперед канал подачи свежего воздуха и вынуть его, повернув к правой стороне а/м.

А/м с буквенным обозначением AMF
Отсоединить воздуховодный шланг «2» от механического клапана рециркуляции ОГ. Отсоединить вакуумный шланг «3» механического клапана рециркуляции ОГ. Отсоединить вакуумный шланг «4» силового вакуумного пневмоэлемента заслонки впускного коллектора.

Снять воздуховодный шланг «2» с интеркулера. «Поз. 1» не принимать во внимание.

А/м с буквенным обозначением ATL

Снять воздуховодный шланг «3» с электродвигателя заслонки впускного коллектора «V157», для этого слегка разжать зажим «2». Отсоединить вакуумный шланг «1» механического клапана рециркуляции ОГ.

Снять воздуховодный шланг «2» с интеркулера. Отсоединить штекерный разъем датчика давления наддува «G31» поз. «1».
Все автомобили
Внимание! Опасность получения ожога от соприкосновения с разогретыми до 100°C топливопроводами или топливом. Перед тем как открыть соединения топливопроводов, необходимо дождаться остывания топлива.

Отметить и отсоединить топливную магистраль предварительной подачи «2» и обратную топливную магистраль «1». Раскрепить топливопроводы.

Отсоединить воздуховодный шланг «1» от расходомера воздуха «G70». Отсоединить штекерный разъем «3» расходомера воздуха «G70». Открутить гайку «2». Снять шланг «4» вентиляции картера с крышки ГБЦ. Подвытянуть воздухонаправляющий патрубок вместе с расходомером воздуха «G70».

При наличии, отсоединить штекерный разъем «стрелка» нагревательного элемента вентиляции картера «N79». Снять воздухонаправляющий патрубок.
А/м с буквенным обозначением ATL

Отсоединить штекерный разъем «стрелка» электродвигателя заслонки впускного коллектора «V157». Раскрепить электропроводку.
Все автомобили
Снять дренажный шланг «2». Снять бачок для приема воды «1».

Снять левый верхний шланг подачи ОЖ «поз. 1 и 2».

Пометить шланг предварительной подачи ОЖ «1» и шланг обратной подачи ОЖ «2» к теплообменнику отопителя и снять шланги ОЖ на щитке передка.
А/м с буквенным обозначением ATL, ВНС

Отсоединить вакуумный шланг «1».
Все автомобили
Снять вакуумный шланг «2» от тандемного насоса к усилителю тормозов.
Раскрепить вакуумные шланги.

Отсоединить штекерные разъемы «2» свечей накаливания. Вытащить деблокирующий штифт и отвернуть рифленую гайку «3» центрального разъема модуля насос-форсунок. Отсоединить штекерный разъем датчика Холла -040 «поз.» 4-. Отсоединить штекерный разъем «7» датчика температуры топлива «G81». Поз. «1, 5, б» не принимать во внимание.

Снять с кронштейна масляного фильтра масляный трубопровод предварительной подачи масла «2» к турбокомпрессору. Отвернуть кронштейн трубопровода предварительной подачи масла «3». Поз. «1» не принимать во внимание.

Отсоединить штекерный разъем «стрелка» датчика указателя температуры ОЖ «G62»

Отвернуть кронштейн жгута электропроводов от штуцера подачи ОЖ «стрелка». Раскрепить жгут проводов.

Снять верхний шланг подачи ОЖ с расширительного бачка -верхняя стрелка- и отложить его.

Отвернуть натяжитель поликлинового ремня «стрелки».

Снять верхнюю часть защитного кожуха ремня «стрелки».

Отвернуть демпфер крутильных колебаний, для этого придерживать коленвал за центральный болт накидным ключом.

Отвернуть центральную и нижнюю части защитного кожуха ремня «стрелки». Отвернуть нижний болт «1» опоры двигателя. Болты «2 и 3» откручиваются позднее.

А/м с буквенным обозначением ATL, ВНС

Отвернуть болты «1 и 2» и снять опору турбокомпрессора.
Все автомобили
Снять трубку обратной подачи масла «3» с блока цилиндров.

Ослабить болт «1» примерно на 3 оборота. Открутить гайку «2». Отвернуть трубку обратной подачи масла «3» от турбокомпрессора и положить ее в сторону.

Установить траверсу «10.222 А» с адаптерами «10.222 А/13» и адаптером «Т40093/6» на кромках болтовых соединений крыльев.
Осторожно! При этом вставить адаптер «10.222 А/13» в ловители капота «стрелка».

Зажимкой болт в адаптере «Т40093/6» должен быть отвернут. Адаптер «Т40093/6» устанавливается таким образом, чтобы его кронштейн был обращен наверх. Зацепить крюк карабина ходового винта -10.222 А/11 —поз. А- за проушину двигателя. Подтянуть двигатель ходовым винтом «А», не приподнимая его. Дополнительный правый ходовой винт «поз. В» пока остается свободным.
А/м с крышкой для подушки двигателя

Снять крышку подушки двигателя, для этого отвернуть болты «1 и 2».

Отвернуть болты «1 и 3» и снять кронштейн с подушкой двигателя «2».
А/м без крышки для подушки двигателя
Гайку «3» можно ослаблять только для замены подушки двигателя.

Отвернуть болты «1 и 2» и снять кронштейн с подушкой двигателя.

Все автомобили
Вывернуть верхние болты «2 и 3» и снять опору двигателя.
Осторожно! Прокручивать двигатель разрешается только за коленвал по направлению его вращения (по часовой стрелке). Для вращения вала двигателя установить центральный болт на коленвал.
Установить коленвал на метку "ВМТ". Промежуток между обоими зубьями звездочки распредвала должен находиться напротив маркировки "37." задней части защитного кожуха ремня «стрелки». Зафиксировать втулку распредвала фиксатором «3359». Зафиксировать звездочку коленвала стопором коленвала «Т10050».
Инструкция. Стопор коленвала на зубья звездочки можно надвинуть только с внешней стороны.

Маркировки звездочки и стопора коленвала «Т10050» должны находиться напротив друг друга. При этом цапфа стопора коленвала «Т10050» должна войти в отверстие уплотн. фланца. Снять зубчатый ремень: привод зубчатого ремня с гидравлически демпфированным натяжным роликом, привод зубчатого ремня с демпфированным трением натяжным роликом. Отвернуть болты «1» и снять с втулки звездочку распредвала.

Ослабить болт «1» втулки, придерживая ключом «Т10051» вал от проворачивания. Затем вывернуть болт примерно на 2 оборота.

Ослабить болт «1» втулки, придерживая ключом «Т10051» вал от проворачивания. Затем вывернуть болт примерно на 2 оборота.

Снять натяжной ролик зубчатого ремня. Отвернуть болты «2...4». Отвернуть установочный штифт «1» при помощи 2 законтренных друг за друга гаек М8.

Ввернуть кронштейн «Т10014» в резьбовое отверстие поверх насоса охлаждения. Зацепить крюк карабина свободного ходового винта -10.222 А/11. поз. «В» за кронштейн «Т10014».

Поднимать двигатель ходовым винтом «В» до тех пор, пока не разгрузится ходовой винт «А». Снять ходовой винт «А» и отодвинуть в сторону.

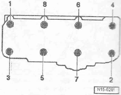
Отвернуть болты крышки ГБЦ согласно последовательности «11...1». -стрелу, принимать во внимание.

Снять кронштейн вместе с топливопроводами. Снять крышку ГБЦ.

Ослабить болты ГБЦ согласно последовательности «1...8». Второй механик должен осторожно снять ГБЦ, приподнимая ее верх. Положить ГБЦ камерой сгорания наверх на мягкую подстилку.
Монтаж
Инструкция. Заменить болты крепления ГБЦ. Заменить самоконтрящиеся гайки и болты. Заменить болты, затягиваемые на определенный угол, а также манжеты и уплотнения. При ремонте осторожно удалить с ГБЦ и блока цилиндров остатки герметика. Не допускать образования длинных царапин или задиров. Осторожно удалить остатки наждака и шлифовки. В глухих отверстиях болтов крепления ГБЦ не должно быть масла или ОЖ. Новую прокладку ГБЦ следует вынимать из упаковки непосредственно перед установкой. С прокладкой следует обращаться очень осторожно. Повреждения силиконового слоя и гофровых соединений ведут к потере герметичности. ГБЦ с трещинами между седлами клапанов могут эксплуатироваться без снижения срока службы, если ширина трещин не превышает 0,5 мм. Доработка дизельной ГБЦ недопустима. При установке замененной ГБЦ с установленным распредвалом контактные поверхности между гидравлическими толкателями и поверхностями скольжения кулачков должны быть смазаны маслом. Входящие в ремонтный комплект пластиковые подкладки для защиты открытых клапанов разрешается удалять непосредственно перед установкой ГБЦ. Для крепления всех соединений шлангов использовать хомуты соответствующей серии. После замены ГБЦ или прокладки ГБЦ необходимо заменить ОЖ и масло. После работ над клапанным механизмом провернуть двигатель вручную не менее чем на 2 оборота, чтобы убедиться, что ни один клапан не соприкасается с поршнем.
Проверить расположение распределительного и коленчатого валов относительно метки "ВМТ": кулачки распредвала цилиндра 1 должны быть симметрично обращены наверх «стрелки».

Звездочка коленвала должна быть зафиксирована стопором коленвала «Т10050». Маркировки звездочки и стопора коленвала «стрелка» должны находиться напротив друг друга. При этом цапфа стопора коленвала должна войти в отверстие уплотн. фланца.

Учитывать маркировку прокладки ГБЦ.
1. Номер детали
2. Код управления (не принимать во внимание)
3. Отверстия
Инструкция. В случае замены прокладки ГБЦ или ГБЦ установить новую прокладку с идентичной маркировкой. В случае замены деталей кривошипно-шатунного механизма, необходимо заново определить требуемую толщину прокладки ГБЦ путем измерения величины выступания поршня в ВМТ.
Установить прокладку ГБЦ, Следить за центрирующими втулками в блоке цилиндров. Учитывать монтажное положение прокладки ГБЦ, отметка "oben/верх" или номер запчасти должен указывать к головке блока. Установить ГБЦ. В ГБЦ проверить установку всех подкладных шайб болтов ГБЦ. Вставить новые болты крепления головки блока и затянуть их от руки.

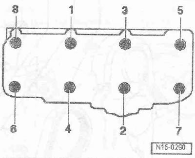
Завернуть болты ГБЦ в 4 этапа в указанной последовательности следующим образом:
- 1. Затянуть динамометрическим ключом моментом 40 Нм.
- 2. Затянуть динамометрическим ключом моментом 60 Нм.
- 3. Довернуть гаечным ключом на 90°.
- 4. Довернуть гаечным ключом на 90°.
Инструкция. Подтяжка болтов крепления ГБЦ после ремонтных работ не требуется.

Для закручивания болтов «2...4» применять резьбовой лак. Завернуть установочный штифт «1» при помощи 2 законтренных друг за друга гаек М8. Установить втулку на распредвал. Завернуть болт «1», придерживая вал от проворота при помощи опорного ключа «Т10051».

Установить звездочку распредвала на втулке. Зубчатый сектор «стрелка» звездочки распредвала должен находиться вверху.

Ввернуть болты «1» не до конца. Зафиксировать втулку распредвала фиксатором «3359». Установка в обратном порядке, при этом необходимо установить крышку ГБЦ. Установить зубчатый ремень (отрегулировать фазы газораспределения): привод зубчатого ремня с гидравлически демпфированным натяжным роликом, привод'зубчатого ремня с демпфированным трением натяжным роликом.
Инструкция. Соблюдать указания для снятия и установки зубчатого ремня. Шланги и шланговый штуцер системы наддува воздуха должны быть очищены перед монтажом от масел и смазки. Ни в коем случае не использовать смазывающих средств.
Установить демпфер крутильных колебаний. Установить поликлиновый ремень. Установить подушку двигателя вместе с кронштейном. Установить катализатор. Установить воздуховоды в зажимы. Электрические разъемы и их прокладка. Соблюдать меры предосторожности после присоединения АКБ. Установить рычаг щетки стеклоочистителя. Заменить масло. Заменить ОЖ.
Моменты затяжки


Комментарии посетителей