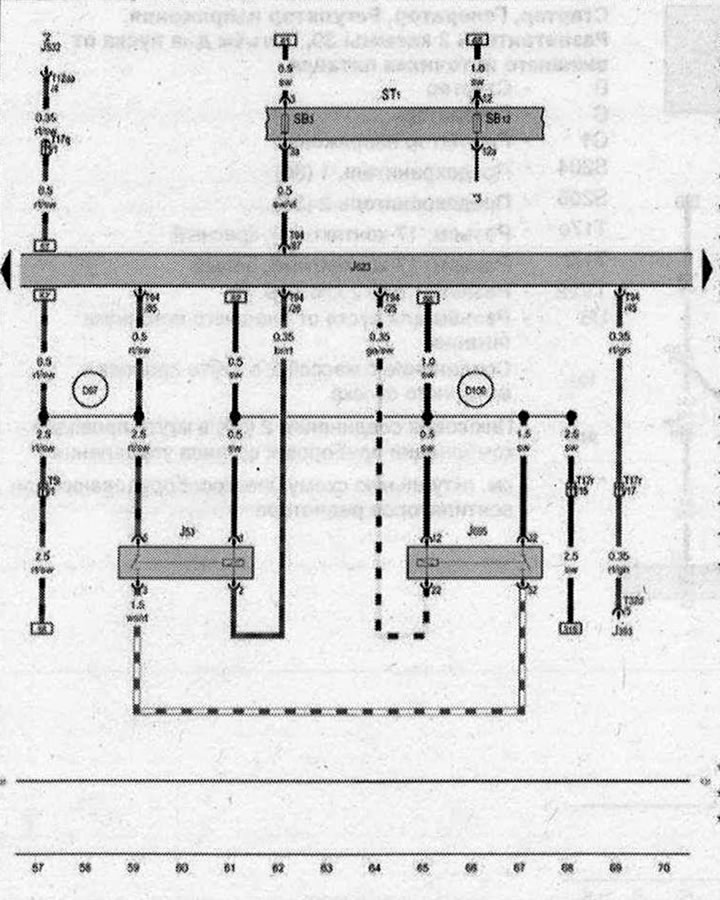
Реле стартера, Блок управления двигателя, Реле 2 стартера

- J53 - Реле стартера
- J393 - Центральный блок управления систем комфорта
- J532 - Стабилизатор напряжения
- J623 - Блок управления двигателя
- J695 - Реле 2 стартера
- ST1 - Блок предохранителей 1
- SB3 - Предохранитель 3 в блоке предохранителей В
- SB12 - Предохранитель 12 в блоке предохранителей В
- Т1 - Разъём, 1-контактный
- T5l - Разъём, 5-контактный, в моторном отсеке
- Т12аа - Разъём, 12-контактный
- T17q - Разъем, 17-контактный, красный
- Т17r - Разъем, 17-контактный, белый
- T32d - Разъём, 32-контактный
- Т94 - Разъём, 94-контактный
- 131 - Соединение с массой 2 в жгуте проводов моторного отсека
- 097 - Соединение (50) в правом жгуте проводов моторного отсека
- D100 - Плюсовое соединение 2 (15) в жгуте проводов моторного отсека
- * - только для а/м с системой Старт-стоп
- *2 - см. актуальную схему электрооборудования
- *3 - см. актуальную схему электрооборудования АКП
| ws | белый | sw | чёрный |
| ro | красный | rt | красный |
| br | коричневый | gn | зелёный |
| bl | синий | gr | серый |
| li | лиловый | vi | лиловый |
| ge | жёлтый | or | оранжевый |
| rs | розовый |

Комментарии посетителей