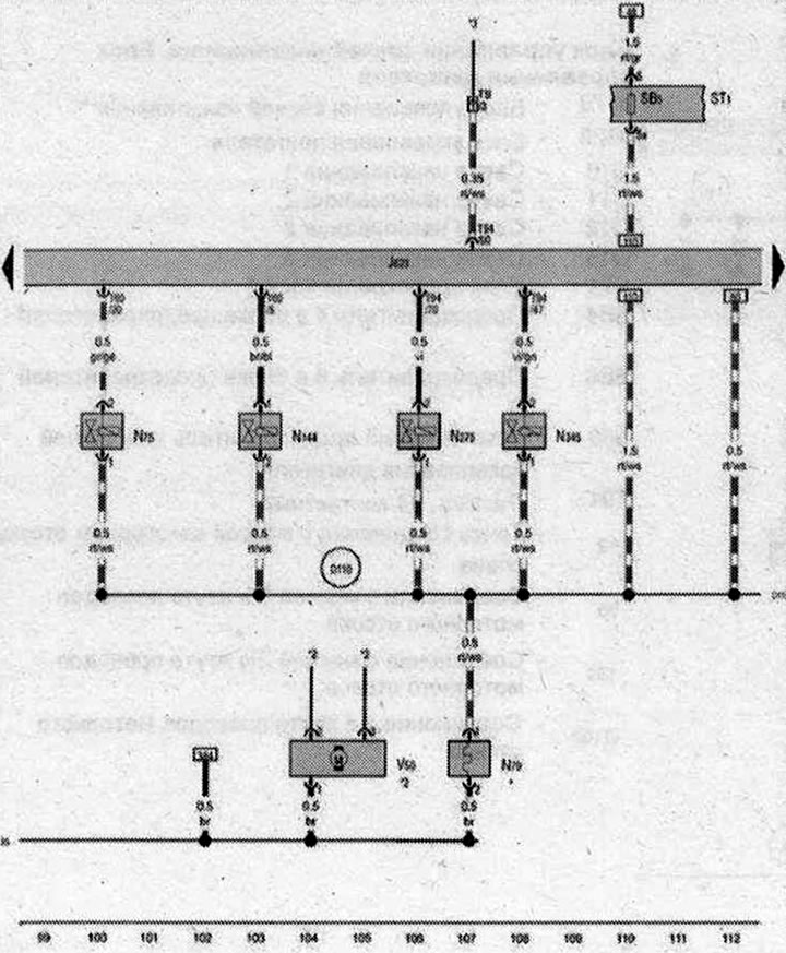
Блок управления двигателя, Электромагнитный клапан ограничения давления наддува, Нагревательный резистор системы вентиляции картера двигателя, Электромагнитный клапан левой электрогидравлической опоры двигателя, Клапан перепускной заслонки воздушного фильтра, Переключающий клапан радиатора системы рециркуляции ОГ, Циркуляционный насос ОЖ

- J623 - Блок управления двигателя
- N75 - Электромагнитный клапан ограничения давления наддува
- N79 - Нагревательный резистор системы вентиляции картера двигателя
- N144 - Электромагнитный клапан левой электрогидравлической опоры двигателя
- N₂75 - Клапан перепускной заслонки воздушного фильтра
- N345 - Переключающий клапан радиатора системы рециркуляции ОГ
- ST1 - Блок предохранителей 1
- SB5 - Предохранитель 5 в блоке предохранителей В
- T5l - Разъём, 5-контактный, в моторном отсеке
- Т60 - Разъём, 60-контактный
- Т94 - Разъём, 94-контактный
- V50 - Циркуляционный насос ОЖ
- 85 - Соединение с массой 1 в жгуте проводов моторного отсека
- D110 - Соединение 8 в жгуте проводов моторного отсека
- * - только для а/м с нагревательным резистором системы вентиляции картера двигателя
- *2 - см. актуальную схему электрооборудования для климатической установки
- *3 - см. актуальную схему электрооборудования для вентиляторов радиатора
| ws | белый | sw | чёрный |
| ro | красный | rt | красный |
| br | коричневый | gn | зелёный |
| bl | синий | gr | серый |
| li | лиловый | vi | лиловый |
| ge | жёлтый | or | оранжевый |
| rs | розовый |

Комментарии посетителей