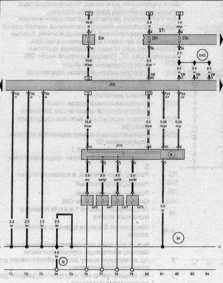
Блок управления свечей накаливания, Блок управления двигателя

- J179 - Блок управления свечей накаливания
- J623 - Блок управления двигателя
- Q10 - Свеча накаливания 1
- Q11 - Свеча накаливания 2
- Q12 - Свеча накаливания 3
- Q13 - Свеча накаливания 4
- ST1 - Блок предохранителей 1
- SB4 - Предохранитель 4 в блоке предохранителей В
- SB6 - Предохранитель 6 в блоке предохранителей В
- S39 - Пластинчатый предохранитель для свечей накаливания двигателя
- Т94 - Разъём, 94-контактный
- 12 - Точка соединения с массой в моторном отсеке слева
- 85 - Соединение с массой 1 в жгуте проводов моторного отсека
- 131 - Соединение с массой 2 в жгуте проводов моторного отсека
- D131 - Соединение 3 в жгуте проводов моторного отсека
| ws | белый | sw | чёрный |
| ro | красный | rt | красный |
| br | коричневый | gn | зелёный |
| bl | синий | gr | серый |
| li | лиловый | vi | лиловый |
| ge | жёлтый | or | оранжевый |
| rs | розовый |

Комментарии посетителей