Регулатор на позицията на външните огледала, Превключвател за външни огледала, Превключвател за регулиране на сгъваемите огледала, Вътрешен превключвател за сигурност, Превключвател за аларма против кражба, Блок за управление на вратата на водача, Индикаторна лампа за централно заключване

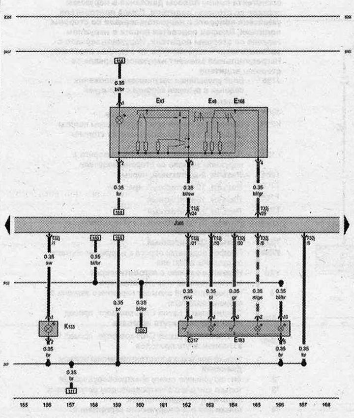
- E43 - Регулатор на външното огледало
- E48 - Превключвател на външните огледала
- E168 - Бутон за регулиране на огледалата с функция за сгъване
- E183 - Превключвател на системата за вътрешна сигурност
- E217 - Ключ за аларма против кражба
- J386 - Блок за управление на шофьорската врата
- K133 - Индикаторна лампа за централно заключване
- T32j - Конектор, 32-пинов
- 267 - Земя 2 в кабелния сноп на шофьорската врата
- B398 - Връзка 2 (cAN-комфортен автобус, Висок проводник) в главния кабелен сноп
- B407- Съединение 2 (cAN-комфортен автобус, нисък проводник) в главния кабелен сноп
- R52 - Връзка (58s) в кабелния сноп на вратата на водача
| ws | бяло | sw | черен |
| ro | червено | rt | червено |
| br | кафяво | gn | зелено |
| bl | синьо | gr | сиво |
| li | лилаво | vi | лилаво |
| ge | жълто | or | оранжево |
| rs | розово |
[Текстът е базиран на материали от уебсайта «AUDIMANUAL.ru»]

Коментари на посетители