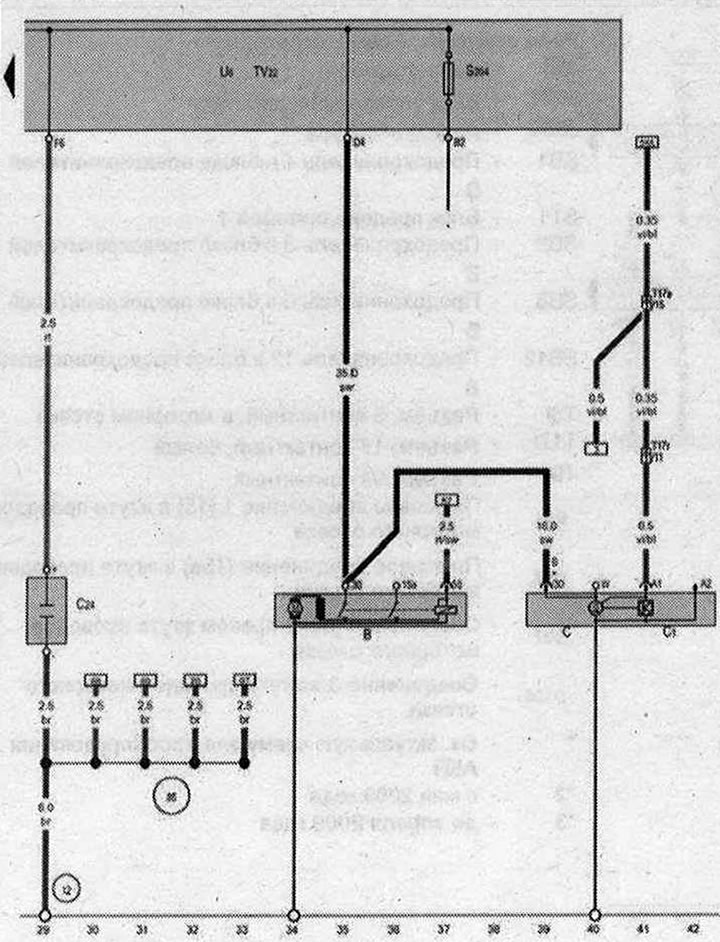
Стартер, Генератор, Регулатор на напрежение, Сплитер 2 клеми 30, Конектор за стартиране от външен източник на захранване

- B - Стартер
- C - Генератор
- C1 - Регулатор на напрежението
- C24 - Кондензатор за потискане на шума
- S204 - Предпазител 1 (30)
- T17e - Конектор, 17-пинов, червен
- T17r - Конектор, 17-пинов, бял
- TV22 - Сплитер 2 клеми 30
- U6 - Конектор за стартиране от външен източник на захранване
- 12 - Точка за заземяване в двигателното отделение отляво
- 85 - Заземяване 1 в кабелния сноп 3 на двигателното отделение
- * - виж текущата електрическа схема за вентилатори на радиатора
| ws | бяло | sw | черен |
| ro | червено | rt | червено |
| br | кафяво | gn | зелено |
| bl | синьо | gr | сиво |
| li | лилаво | vi | лилаво |
| ge | жълто | or | оранжево |
| rs | розово |
[Оригиналният източник на статията може да бъде намерен на уебсайта: AudiManual]

Коментари на посетители