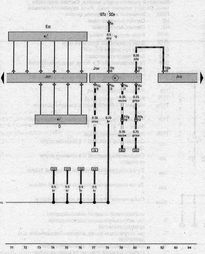
Выключатель зажигания и стартера, Переключатель стеклоочистителя с прерывистым режимом работы, Блок управления рулевой колонки, Блок управления эл. блокировки рулевой колонки

- D - Выключатель зажигания и стартера
- Е22 - Переключатель стеклоочистителя с прерывистым режимом работы
- J519 - Блок управления бортовой сети
- J527 - Блок управления рулевой колонки
- J764 - Блок управления эл. блокировки рулевой колонки
- ST2 - Блок предохранителей 2
- SD9 - Предохранитель 9 в блоке предохранителей D
- T6z - Разъём 6-контактный
- Т17е - Разъем. 17-контактный, в коммутационном блоке левой стойки А
- Т17g - Разъем, 17-контактный, в коммутационном блоке правой стойки А
- Т32а - Разъём, 32-контактный
- 135 - Соединение с массой 2 в жгуте проводов комбинации приборов и органов управления
- * - см. актуальную схему расположения предохранителей
- *2 - Размер сечения зависит от комплектации
| ws | белый | sw | чёрный |
| ro | красный | rt | красный |
| br | коричневый | gn | зелёный |
| bl | синий | gr | серый |
| li | лиловый | vi | лиловый |
| ge | жёлтый | or | оранжевый |
| rs | розовый |

Комментарии посетителей