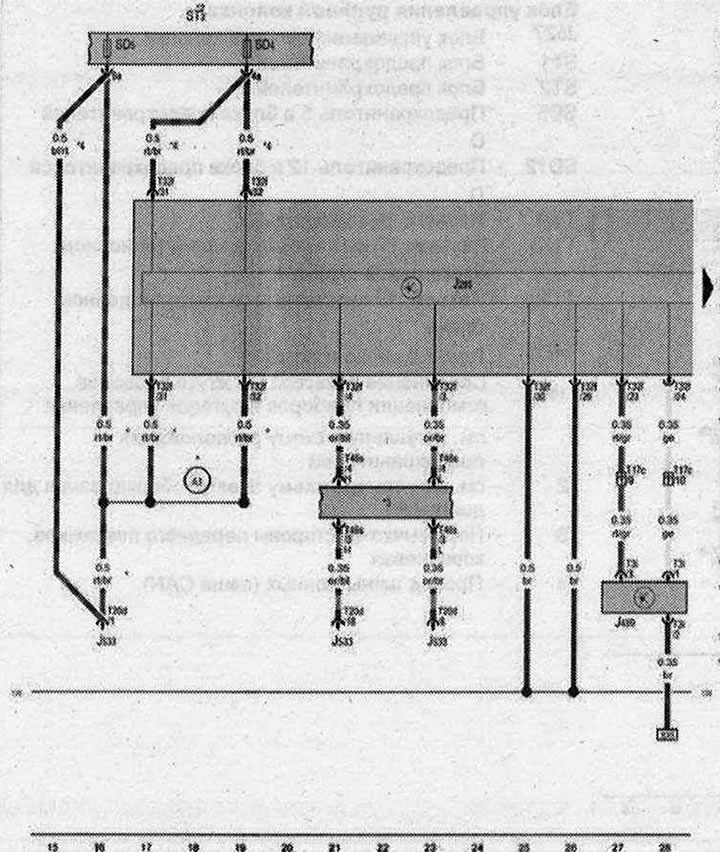
Блок управления комбинации приборов, Модуль приемника радиочасов

- J28S - Блок управления комбинации приборов
- J489 - Модуль приемника радиочасов
- JS33 - Диагностический интерфейс шин данных
- ST2 - Блок предохранителей 2
- SD4 - Предохранитель 4 в блоке предохранителей D
- SD5 - Предохранитель 5 в блоке предохранителей D
- T3i - Разъём, 3-контактный
- Т17с - Разъем, 17-контактный, в коммутационном блоке левой стойки А
- T20d - разъём, 20-контактный
- T32f - Разъём, 32-контактный
- T46s - Разъём, 46-контактный
- 135 - Соединение с массой 2 в жгуте проводов комбинации приборов и органов управления
- A1 - Плюсовое соединение (30а) в жгуте проводов комбинации приборов и органов управления
- до апреля 2009 года
- 2 - см. актуальную схему расположения предохранителей
- 3 - см. актуальную схему электрооборудования
- 4 - с мая 2009 года
| ws | белый | sw | чёрный |
| ro | красный | rt | красный |
| br | коричневый | gn | зелёный |
| bl | синий | gr | серый |
| li | лиловый | vi | лиловый |
| ge | жёлтый | or | оранжевый |
| rs | розовый |

Комментарии посетителей