Клавиша режима Старт-стоп

- Е656 - Клавиша электропривода
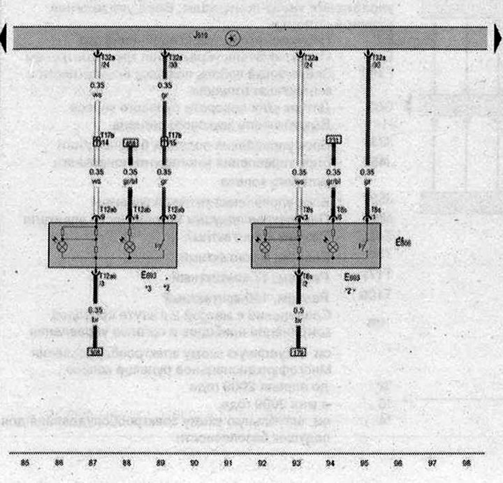
- Е693 - Клавиша режима Старт-стоп
- J519 - Блок управления бортовой сети
- T8s - Разъём, 8-контактный
- Т12ab - Разъём, 12-контактный
- Т17b - Разъем, 17-контактный, в коммутационном блоке левой стойки А
- Т32а - Разъём. 32-контактный
- * - только для а/м с системой Старт-стоп
- *2 - только для а/м без гибридного привода
- *3 - постепенный отказ от использования
- *4 - только для а/м с гибридным приводом
| ws | белый | sw | чёрный |
| ro | красный | rt | красный |
| br | коричневый | gn | зелёный |
| bl | синий | gr | серый |
| li | лиловый | vi | лиловый |
| ge | жёлтый | or | оранжевый |
| rs | розовый |

Комментарии посетителей