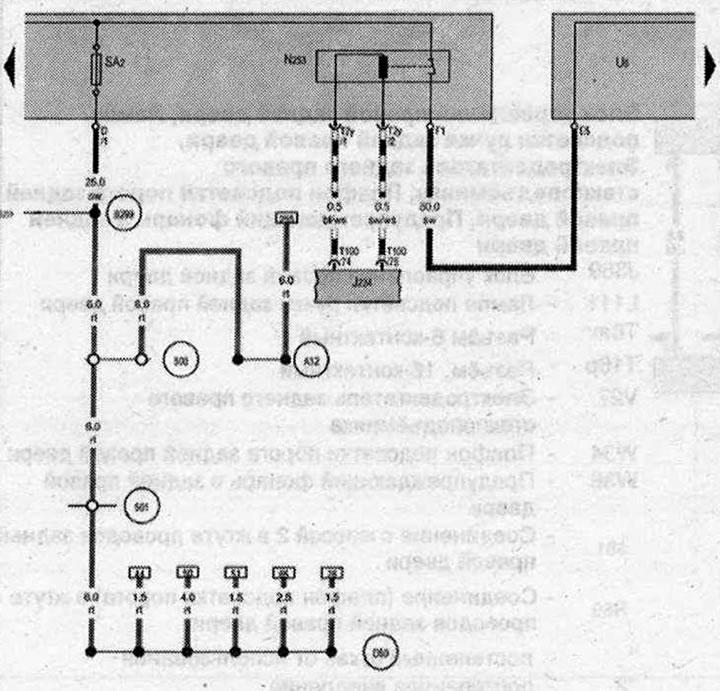
Пиропатрон устройства отключения АКБ, Разъём для пуска от внешнего источника питания

- J234 - Блок управления подушек безопасности
- N₂53 - Пиропатрон устройства отключения АКБ
- SA2 - Предохранитель 2 в блоке предохранителей А
- Т2у - Разъём, 2-контактный
- Т100 - Разьём, 100-контактный
- U6 - Разъём для пуска от внешнего источника питания .
- 500 - Резьбовое соединение 1 (30) на блоке реле
- 501 - Резьбовое соединение 2 (30) на блоке реле
- А32 - Плюсовое соединение (30) в жгуте проводов комбинации приборов и органов управления
- В299 - Плюсовое соединение 3 (30) в главном жгуте проводов
- D50 - Плюсовое соединение (30) в жгуте проводов моторного отсека
| ws | белый | sw | чёрный |
| ro | красный | rt | красный |
| br | коричневый | gn | зелёный |
| bl | синий | gr | серый |
| li | лиловый | vi | лиловый |
| ge | жёлтый | or | оранжевый |
| rs | розовый |

Комментарии посетителей