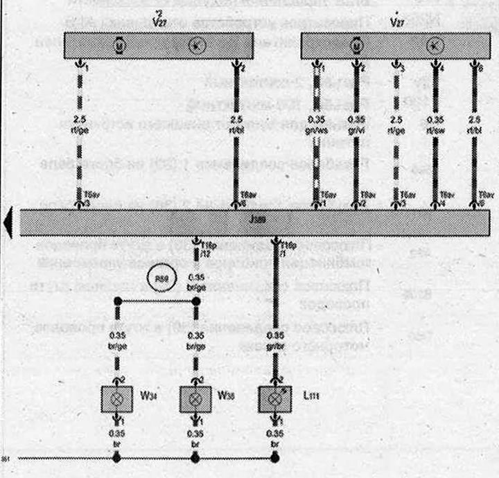
Блок управления правой задней двери, Лампа подсветки ручки задней правой двери, Электродвигатель заднего правого стеклоподъёмника, Плафон подсветки порога задней правой двери, Предупреждающий фонарь в задней правой двери

- J389 - Блок управления правой задней двери
- L111 - Лампа подсветки ручки задней правой двери
- T6av - Разъём 6-контактный
- Т16р - Разъём, 16-контактный
- V27 - Электродвигатель заднего правого стеклоподъёмника
- W34 - Плафон подсветки порога задней правой двери
- W38 - Предупреждающий фонарь в задней правой двери
- 351- Соединение с массой 2 в жгуте проводов задней правой двери
- R59 - Соединение (плафон подсветки порога) в жгуте проводов задней правой двери
- * - постепенный отказ от использования
- *2 - постепенное внедрение
| ws | белый | sw | чёрный |
| ro | красный | rt | красный |
| br | коричневый | gn | зелёный |
| bl | синий | gr | серый |
| li | лиловый | vi | лиловый |
| ge | жёлтый | or | оранжевый |
| rs | розовый |

Комментарии посетителей