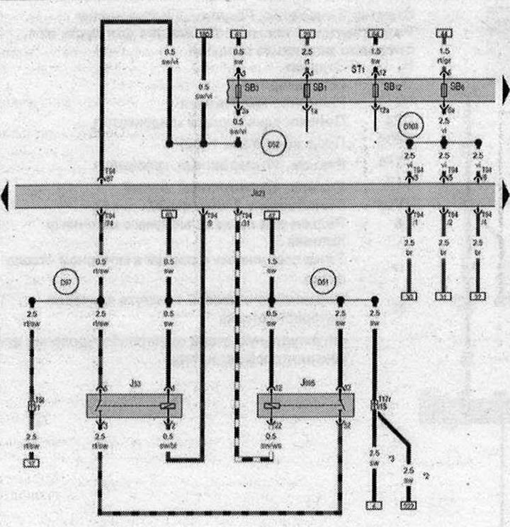
Реле стартера, Реле 2 стартера

- J53 - реле стартера
- J623 - блок управления двигателя
- J695 - Реле 2 стартера
- SB1 - Предохранитель 1 в блоке предохранителей В
- ST1 - Блок предохранителей 1
- SB3 - Предохранитель 3 в блоке предохранителей В
- SB6 - Предохранитель 6 в блоке предохранителей В
- SB12 - Предохранитель 12 в блоке предохранителей В
- T5l - Разъём, 5-контактный, в моторном отсеке
- Т17r - Разъем, 17-контактный, белый
- Т94 - Разъём, 94-контактный
- D51 - Плюсовое соединение 1 (15) в жгуте проводов моторного отсека
- D52 - Плюсовое соединение (15а) в жгуте проводов моторного отсека
- D97 - Соединение (50) в правом жгуте проводов моторного отсека
- D103 - Соединение 3 в жгуте проводов моторного отсека
- *- см. актуальную схему электрооборудования АКП
- *2 - с мая 2009 года
- *3 - до апреля 2009 года
| ws | белый | sw | чёрный |
| ro | красный | rt | красный |
| br | коричневый | gn | зелёный |
| bl | синий | gr | серый |
| li | лиловый | vi | лиловый |
| ge | жёлтый | or | оранжевый |
| rs | розовый |

Комментарии посетителей