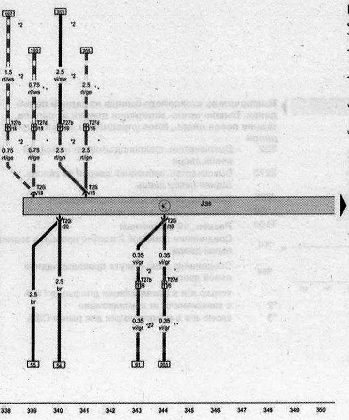
Блок за управление на задната дясна врата

- J389 - Блок за управление на задната дясна врата
- T20i - Конектор, 20-пинов
- T27b - Конектор, 27-пинов, B-колона, долна, от страната на водача
- T27d - Конектор, 27-щифтов, B-колона, долна, от страната на предния пътник
- * - само за автомобили с ляв волан
- *2 - само за автомобили с десен волан
| ws | бяло | sw | черен |
| ro | червено | rt | червено |
| br | кафяво | gn | зелено |
| bl | синьо | gr | сиво |
| li | лилаво | vi | лилаво |
| ge | жълто | or | оранжево |
| rs | розово |

Коментари на посетители