Блок управления двери водителя, Сигнальная лампа ассистента смены полосы движения в наружном зеркале со стороны водителя, Лампа повторителя указателя поворота в наружном зеркале со стороны водителя, Плафон подсветки порога в наружном зеркале со стороны водителя, Наружное зеркало с автоматическим затемнением со стороны водителя, Нагревательный элемент наружного зеркала со стороны водителя

- J136 - Блок управления регулировки положения сиденья и рулевой колонки с функцией памяти
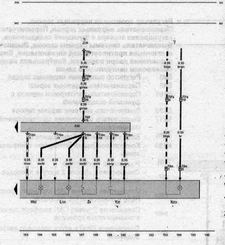
- J386 - Блох управления двери водителя
- К233 - Сигнальная лампа ассистента смены полосы движения в наружном зеркале со стороны водителя
- L131 - Лампа повторителя указателя поворота в наружном зеркале со стороны водителя
- T2bs - Разъём, 2-контактный, чёрный
- T10p - Разъём, 10-контактный, красный
- T16m - Разъём, 10- контактный
- T20f - Разъём, 20-контактный
- T27a - Разъём, 27-контактный, Стойка А снизу, со стороны водителя
- T32g - Разъём, 32-контактный
- W52 - Плафон подсветки порога в наружном зеркале со стороны водителя
- Y20 - Наружное зеркало с автоматическим затемнением со стороны водителя
- Z4 - Нагревательный элемент наружного зеркала со стороны водителя
- B398 - Соединение 2 (шина CAN-комфорт, провод High) в главном жгуте проводов
- B407 - Соединение 2 (шина CAN-комфорт. провод Low) в главном жгуте проводов
- * - только для а/м с ассистентом смены полосы движения
- *2 - см. актуальную схему электрооборудования
- *3 - только для а/м с электроприводом регулировки сидений и функцией памяти
- *4 - только для а/м с наружными зеркалами с автоматическим затемнением (с электрохромными зеркалами)
| ws | белый | sw | чёрный |
| ro | красный | rt | красный |
| br | коричневый | gn | зелёный |
| bl | синий | gr | серый |
| li | лиловый | vi | лиловый |
| ge | жёлтый | or | оранжевый |
| rs | розовый |

Комментарии посетителей