Потенциометр для регулировки положения зеркала по горизонтали со стороны водителя, Потенциометр для регулировки положения зеркала со стороны водителя по вертикали, Блок управления двери водителя, Электродвигатель регулировки положения зеркала со стороны водителя, Электродвигатель складывания зеркала со стороны водителя, Электродвигатель регулировки положения зеркала со стороны водителя

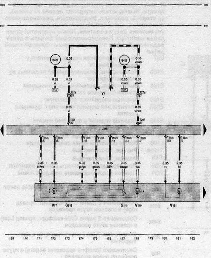
- G514 - Потенциометр для регулировки положения зеркала по горизонтали со стороны водителя
- G515 - Потенциометр для регулировки положения зеркала со стороны водителя по вертикали
- J386 - блок управления двери водителя
- Т16m - Разъём, 16-контактный
- T20f - Разъём, 20-контактный
- Т27a - Разъем, 27-контактный, Стойка А снизу, со стороны водителя
- V17 - Электродвигатель регулировки положения зеркала со стороны водителя
- V121 - Электродвигатель складывания зеркала со стороны водителя
- V149 - Электродвигатель регулировки положения зеркала со стороны водителя
- Y7 - Электрохромное внутреннее зеркало
- B398 - Соединение 2 (шина CAN-комфорт, провод л High) в главном жгуте проводов
- B407 - Соединение 2 (шина CAN-комфорт, провод Low) в главном жгуте проводов
- B427 - Соединение 1 (сигнал зеркала) в главном жгуте проводов
- B428 - Соединение 2 (сигнал зеркала) в главном жгуте проводов
- * - только для а/м с внутренним зеркалом с автоматическим затемнением (с электрохромным зеркалом)
| ws | белый | sw | чёрный |
| ro | красный | rt | красный |
| br | коричневый | gn | зелёный |
| bl | синий | gr | серый |
| li | лиловый | vi | лиловый |
| ge | жёлтый | or | оранжевый |
| rs | розовый |

Комментарии посетителей