Датчик охранной сигнализации, Сирена сигнализации, Центральный блок управления систем комфорта, Антенный усилитель

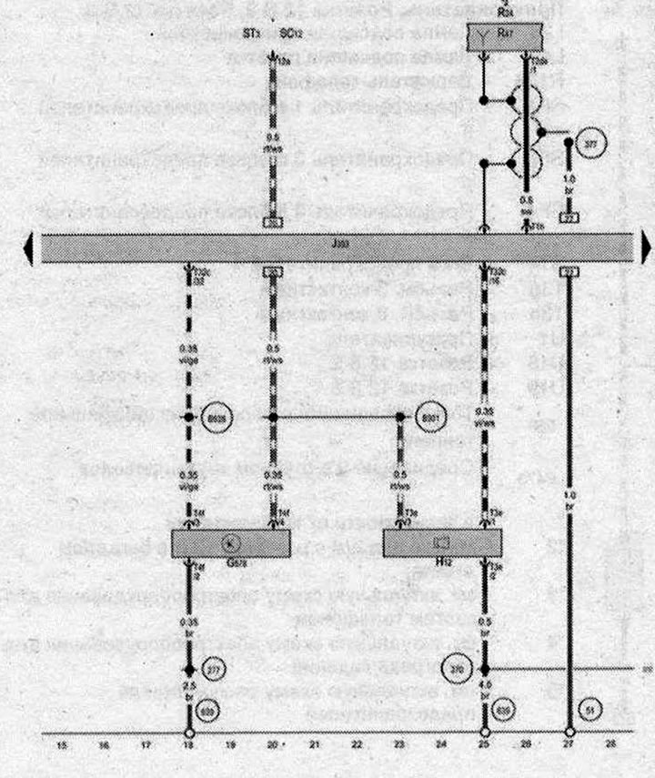
- G578 - Датчик охранной сигнализации
- Н12 - Сирена сигнализации
- J393 - Центральный блок управления систем комфорта
- R24 - Антенный усилитель
- R47 - Антенна центрального замка и охранной сигнализации
- ST3 - Блок предохранителей 3
- SC12 - Предохранитель 12 в блоке предохранителей С
- T1h - Разъём, 1-контактный
- T2de - Разъём, 2-контактный
- ТЗе - Разъём, 3-контактный
- T4f - Разъём 4-контактный
- Т32с - Разъём, 32-контактный
- 51 - Точка соединения с массой а багажном отсеке справа
- 277 - Соединение с массой З в жгуте проводов салона
- 370 - Соединение с массой 5 в главном жгуте проводов
- 377- Соединение с массой 12 в главном жгуте проводов
- 639 - Точка соединения с массой на левой стойке А
- B301 - Плюсовое соединение 5 (30) в главном жгуте проводов
- B528 - Соединение 1 (шина UN) в главном жгуте проводов
- * - см. актуальную схему расположения предохранителей
- *2 - см. актуальную схему расположения электрооборудования
| ws | белый | sw | чёрный |
| ro | красный | rt | красный |
| br | коричневый | gn | зелёный |
| bl | синий | gr | серый |
| li | лиловый | vi | лиловый |
| ge | жёлтый | or | оранжевый |
| rs | розовый |

Комментарии посетителей