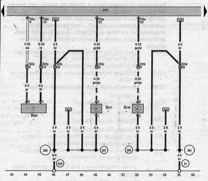
Датчик касания наружной ручки задней левой двери, Датчик касания наружной ручки задней правой двери, Центральный блок управления систем комфорта, Антенна системы управления доступом и правом пуска двигателя, правая

- G417 - Датчик касания наружной ручки задней левой двери
- G418 - Датчик касания наружной ручки задней правой двери
- J393 - Центральный блок управления систем комфорта
- R201 - Антенна системы управления доступом и правом пуска двигателя, правая
- Т27b - Разъем, 27-контактный. Стойка В снизу, со стороны водителя
- T27d - Разъем, 27-контактный, Стойка В снизу, со стороны переднего пассажира
- Т32е - Разъём, 32-контактный
- 51 - Точка соединения с массой в багажном отсеке справа
- 207 - Соединение с массой в жгуте проводов задней левой двери
- 206 - Соединение с массой в жгуте проводов задней правой двери
- 366 - Соединение с массой 3 в главном жгуте проводов
- 369 - Соединение с массой 4 в главном жгуте проводов
- 639 - Точка соединения с массой на левой стойке А
- * - в зависимости от комплектации
| ws | белый | sw | чёрный |
| ro | красный | rt | красный |
| br | коричневый | gn | зелёный |
| bl | синий | gr | серый |
| li | лиловый | vi | лиловый |
| ge | жёлтый | or | оранжевый |
| rs | розовый |

Комментарии посетителей