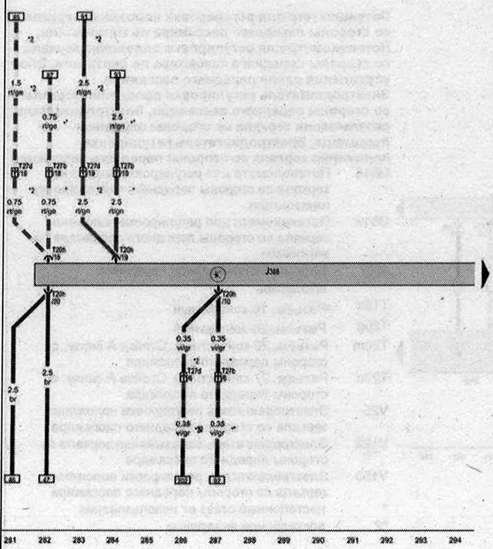
Блок управления левой задней двери

- J388 - Блок управления левой задней двери
- T20h - Разъём, 20-контактный
- Т27b - Разъем, 27-контактный, Стойка В снизу, со стороны водителя
- T27d - Разъем, 27-контактный, Стойка В снизу, со стороны переднего пассажира
- * - только для а/м с левым расположением рулевого колеса
- *2 - только для а/м с правым расположением рулевого колеса
| ws | белый | sw | чёрный |
| ro | красный | rt | красный |
| br | коричневый | gn | зелёный |
| bl | синий | gr | серый |
| li | лиловый | vi | лиловый |
| ge | жёлтый | or | оранжевый |
| rs | розовый |

Комментарии посетителей