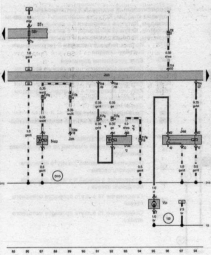
Uzatvárací ventil prívodu chladiacej kvapaliny Climatronic, čerpadlo po zastavení chladiacej kvapaliny

- J255 - Riadiaca jednotka Climatronic
- J496 - Prídavné relé čerpadla chladiacej kvapaliny
- J623 - Riadiaca jednotka motora
- N422 - Uzatvárací ventil chladiacej kvapaliny Climatronic
- ST1 - Poistková skrinka 1
- SB7 - Poistka 7 v poistkovej skrinke B
- T5l - Konektor, 5-kolíkový, v motorovom priestore
- T17b - Konektor, 17-kolíkový, modrý
- T17q - Konektor, 17-kolíkový, červený
- T20e - Konektor, 20-kolíkový
- T94 - Konektor, 94-kolíkový
- V51 - Dobehové čerpadlo chladiacej kvapaliny
- V144 - Diagnostické čerpadlo palivového systému
- 132 - Uzemnenie 3 v káblovom zväzku motorového priestoru
- D115 - Prípojka 13 v káblovom zväzku motorového priestoru
- * - Dodatočné vybavenie
- *2 - len autá v konfigurácii pre americký trh
- *3 - pozri aktuálnu elektrickú schému pre ventilátory chladiča
- *4 - Veľkosť sekcie závisí od konfigurácie
- *5 - v závislosti od konfigurácie
| ws | biela | sw | čierna |
| ro | červená | rt | červená |
| br | hnedá | gn | zelená |
| bl | modrá | gr | sivá |
| li | fialová | vi | fialová |
| ge | žltá | or | oranžová |
| rs | ružová |
(Zdroj obsahu: uvedená webová stránka «AudiManual.ru»)
