Alarmový senzor, Alarmová siréna, Centrálna riadiaca jednotka pre komfortné systémy, Anténa pre centrálne zamykanie a alarm

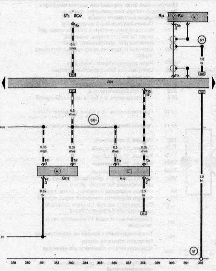
- G578 - Senzor bezpečnostného alarmu
- H12 - Poplachová siréna
- J393 - Centrálna riadiaca jednotka pre komfortné systémy
- R24 - Anténny zosilňovač
- R47 - Anténa pre centrálne zamykanie a poplašný systém
- ST3 - Poistková skrinka 3
- SC12 - Poistka 12 v poistkovej skrinke C
- T1h - Konektor, 1-pin
- T2de - Konektor, 2-kolíkový
- T3e - konektor, 3-pin
- T4f - 4-pinový konektor
- T32c - Konektor, 32-kolíkový
- 51 - Pripojovací bod uzemnenia v batožinovom priestore vpravo
- 277 - Uzemnenie 3 v káblovom zväzku priestoru pre cestujúcich
- 377 - Uzemnenie 12 v hlavnom káblovom zväzku
- B301 - Silový spoj 5 (30) v hlavnom káblovom zväzku
- B528 - Prípojka 1 (LIN zbernica) v hlavnom káblovom zväzku
- *- pozri aktuálnu schému poistkovej skrinky
| ws | biela | sw | čierna |
| ro | červená | rt | červená |
| br | hnedá | gn | zelená |
| bl | modrá | gr | sivá |
| li | fialová | vi | fialová |
| ge | žltá | or | oranžová |
| rs | ružová |
