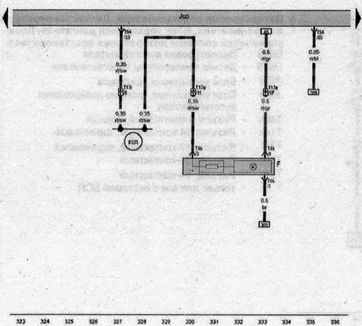
Выключатель стоп-сигналов, Блок управления двигателя

- F - Выключатель стоп-сигналов
- J623 - Блок управления двигателя
- Т4k - Разъём 4-контактный
- Т17е - Разъем, 17-контактный, красный
- Т17r - Разъем, 17-контактный, белый
- Т94 - Разъём, 94-контактный
- B335 - Соединение 1 (54) в главном жгуте проводов
- * - Катушка датчика стоп-сигнала
| ws | белый | sw | чёрный |
| ro | красный | rt | красный |
| br | коричневый | gn | зелёный |
| bl | синий | gr | серый |
| li | лиловый | vi | лиловый |
| ge | жёлтый | or | оранжевый |
| rs | розовый |

Комментарии посетителей