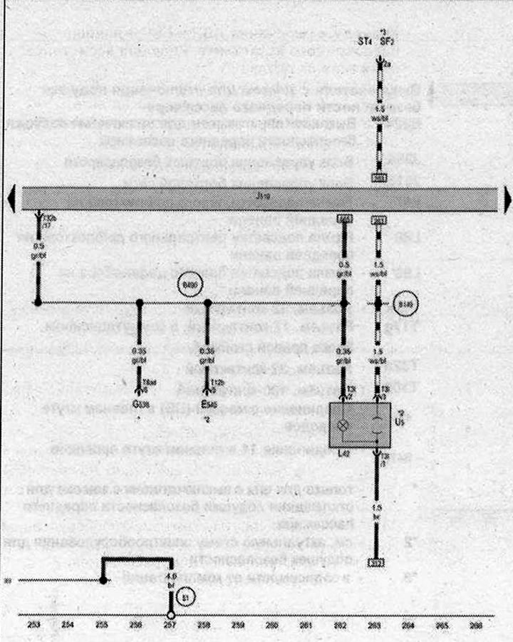
Розетка 12 В

- Е540 - Клавиша AUTO HOLD
- G538 - Потенциометр выбора температуры, задний
- J519 - Блок управления бортовой сети
- L42 - Лампа подсветки розетки
- SF2 - Предохранитель 2 в блоке предохранителей F
- ST4 - Блок предохранителей 4
- T3l - Разъём, 3-контактный
- T8ad - Разъём, 8-контактный
- T12b - Разъём, 12-контактный
- Т32b - Разъём, 32-контактный
- U5 - Розетка 12 В, в передней части центральной консоли
- 51 - Точка соединения с массой в багажном отсеке справа
- 369 - Соединение с массой 4 в главном жгуте проводов
- 8149 - Плюсовое соединение 2 (15а) в жгуте проводов салона
- 8490 - Соединение 26 в главном жгуте проводов
- см. актуальную схему электрооборудования для климатической установки
- *2 - в зависимости от комплектации
- *3 - см. актуальную схему расположения предохранителей
| ws | белый | sw | чёрный |
| ro | красный | rt | красный |
| br | коричневый | gn | зелёный |
| bl | синий | gr | серый |
| li | лиловый | vi | лиловый |
| ge | жёлтый | or | оранжевый |
| rs | розовый |

Комментарии посетителей