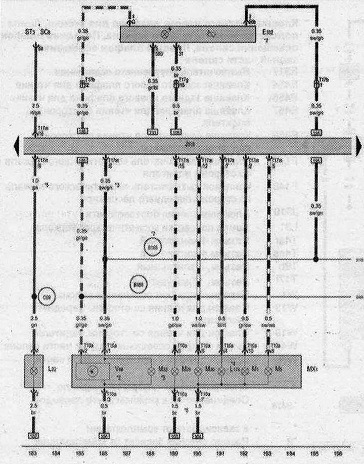
Фара спереди слева

- E102 - Регулятор корректора фар
- J519 - Блок управления бортовой сети
- L22 - Лампа левой противотуманной фары
- L174 - Лампа дневного режима освещения слева
- М1 - Лампа переднего левого габаритного огня
- МХ1 - Фара спереди слева
- М5 - Лампа переднего левого указателя поворота
- М29 - Лампа левой фары ближнего света
- M30 - Лампа левой фары дальнего свата
- M33 - Лампа переднего левого бокового габаритного фонаря
- ST3 - Блок предохранителей 3
- SC8 - Предохранитель 8 в блоке предохранителей С
- Т10а - Разъём, 10-контактный
- Т17b - Разъем, 17-контактный, в коммутационном блоке левой стойки А
- Т17g - Разъем, 17-контактный, в коммутационном блоке правой стойки А
- Т17m - Разъем, 17-контактный
- Т17n - Разъем, 17-контактный
- V48 - Исполнительный электродвигатель корректора левой фары
- В165 - Плюсовое соединение 2 (15) в жгуте проводов салона
- B488 - Соединение 24 в главном жгуте проводов
- С69 - Соединение (противотуманные фары) в переднем левом жгуте проводов
- * - см. актуальную схему расположения предохранителей
- *2 - кроме а/м в комплектации для рынка США
- *3 - только а/м в комплектации для рынка США
- *4 - только для а/м с дневным режимом освещения
- *5 - Размер сечения зависит от комплектации
| ws | белый | sw | чёрный |
| ro | красный | rt | красный |
| br | коричневый | gn | зелёный |
| bl | синий | gr | серый |
| li | лиловый | vi | лиловый |
| ge | жёлтый | or | оранжевый |
| rs | розовый |

Комментарии посетителей