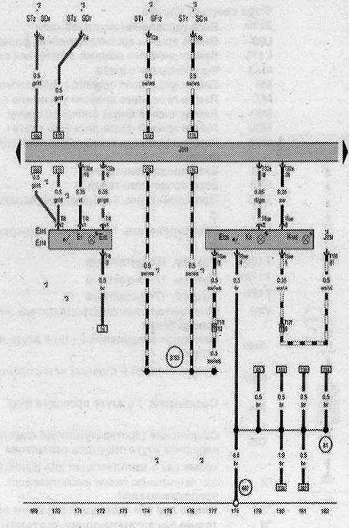
Spínač svetiel, spínač výstražných svetiel

- E1 - spínač svetiel
- E20 - Ovládač jasu prepínača a osvetlenia združeného prístroja
- E229 - Spínač výstražných svetiel
- E314 - Spínač zadných hmlových svetiel
- E315 - Spínač hmlových svetiel
- 4234 - Riadiaca jednotka airbagu
- J519 - Riadiaca jednotka palubného zdroja
- K6 - Kontrolka výstražného svetla
- K145 - Kontrolka vypnutá. airbagy predného spolujazdca
- ST1 - Poistková skrinka 1
- ST2 - Poistková skrinka 2
- SD4 - Poistka 4 v poistkovej skrinke O
- ST4 - Poistková skrinka 4
- SO7 - Poistka 7 v poistkovej skrinke D
- SF12 - Poistka 12 v poistkovej skrinke F
- SC14 - Poistka 14 v poistkovej skrinke C
- T4t - 4-pinový konektor
- T6ae - 6-pinový konektor
- T17f - Konektor, 17-kolíkový, v spojovacej skrinke pravého A-stĺpika
- T32a - Konektor, 32-kolíkový
- T100 - konektor, 100-pin
- 81 - Uzemňovacia prípojka 1 v združenom prístroji a káblovom zväzku ovládania
- 687 - Pozemná prípojka 1 na stredovom tuneli
- B167 - Kladný spoj 1 (15) v káblovom zväzku priestoru pre cestujúcich
- * - pozri aktuálnu schému usporiadania poistkovej skrinky
- *2 - do apríla 2009
- *3 – od mája 2009
- *4 - pozrite si aktuálnu schému elektrického vybavenia airbagov
| ws | biela | sw | čierna |
| ro | červená | rt | červená |
| br | hnedá | gn | zelená |
| bl | modrá | gr | sivá |
| li | fialová | vi | fialová |
| ge | žltá | or | oranžová |
| rs | ružová |
[Pôvodný článok je dostupný na online zdroji AUDIMANUAL.ru]
