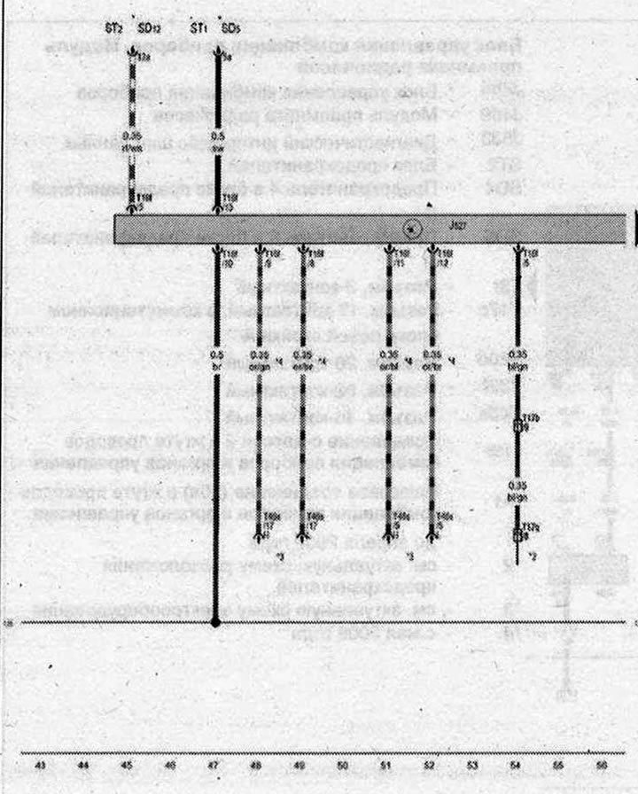
Riadiaca jednotka stĺpika riadenia

- J527 - Riadiaca jednotka elektroniky stĺpika riadenia
- ST1 - Poistková skrinka 1
- ST2 - Poistková skrinka 2
- SD5 - Poistka 5a v poistkovej skrinke D
- SD12 - Poistka 12 v poistkovej skrinke D
- T16f - Konektor, 16-kolíkový
- T17b - Konektor, 17-kolíkový, v spojovacej skrinke ľavého A-stĺpika
- T17q - Konektor, 17-kolíkový, v spojovacom bloku
- T46s - Konektor, 46-kolíkový
- 135 - Uzemnenie 2 v združenom prístroji a káblovom zväzku ovládania
- * - pozri schému aktuálnej poistkovej skrinky
- *2 - pozrite si aktuálnu elektrickú schému motora
- *3 - Predný sveter na strane spolujazdca, hnedý
- *4 - Kábel dátovej zbernice (CAN bus)
| ws | biela | sw | čierna |
| ro | červená | rt | červená |
| br | hnedá | gn | zelená |
| bl | modrá | gr | sivá |
| li | fialová | vi | fialová |
| ge | žltá | or | oranžová |
| rs | ružová |
