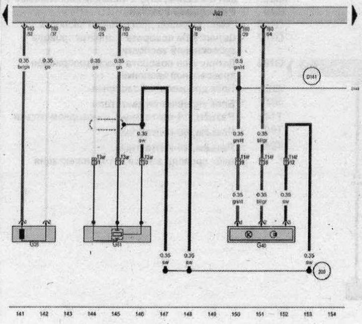
Датчик числа оборотов двигателя, Датчик Холла

- G28 - Датчик числа оборотов двигателя
- G40 - Датчик Холла
- G61 - Датчик детонации 1
- J623 - Блок управления двигателя
- Т3ar - Разъём, 3-контактный, зелёный
- T14f - Разъём, 14-контактный, в моторном отсеке
- Т60 - Разъём, 60-контактный
- 200 - Соединение с массой (экранирование) в жгуте проводов моторного отсека
- D141 - Соединение (5 В) в жгуте проводов двигателя
| ws | белый | sw | чёрный |
| ro | красный | rt | красный |
| br | коричневый | gn | зелёный |
| bl | синий | gr | серый |
| li | лиловый | vi | лиловый |
| ge | жёлтый | or | оранжевый |
| rs | розовый |

Комментарии посетителей